Real-Time Application Monitoring
Tackle slow applications with real-time application monitoring
Automatically identify the elements of a transaction with dynamic tracing
SolarWinds Observability SaaS comes with instrumentation that doesn’t require any coding to start working. The solution automatically identifies all elements of a transaction, dependencies, and API calls, tying together the entire path of a request into a trace. This makes it easier to see how deep-seated bottlenecks might be impacting the user experience and find the root cause of performance issues.
With SolarWinds Observability SaaS, you can see the end-to-end behavior of each individual request in real time. Gain a trace summary designed to automatically evaluate transactions and highlight where most of the response time is being spent to help you optimize error rates.
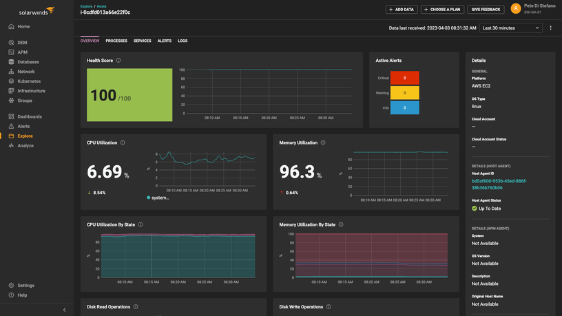
Dashboards for performance monitoring are aligned with your deployment
SolarWinds Observability SaaS monitors, traces, and offers performance views for cloud-native, mobile apps, and front-end or backend services. It supports a variety of programming languages and development frameworks. Supported languages and frameworks include open source technologies and the following:
- Java
- PHP
- .NET
- Python
- Ruby
- Node.js
Start improving performance fast with clear data visualizations
SolarWinds Observability SaaS is a unified observability platform built to help DevOps teams monitor application performance. It replaces disparate APM tools with unified, interactive dashboards so you can start immediately monitoring software and troubleshooting your applications.
Use the intuitive platform to gain real-time and historical visibility into application performance, whether you’re monitoring microservices-based Kubernetes, functions, or traditional monolithic applications. View associated infrastructure monitoring and resource usage metrics and go from a bird’s-eye view to debug and correlate code-level analysis in just a few clicks.
Stay in control of your application environment with real-time, intelligent alerting
SolarWinds Observability SaaS features a unified alerting system powered by automation and AIOps, enhanced with machine learning to keep you updated on when key metrics cross set thresholds. Link your SolarWinds Observability SaaS alerts with a range of services—such as Slack, Teams, and email—to integrate into your workflow and help ensure notifications reach you right away.
With intelligent alerts, you won’t be inundated with unnecessary notifications that obscure important issues. SolarWinds Observability SaaS enables you to define thresholds, allowing you to receive only true, actionable alerts to prevent downtime. Use the dashboard to view current alerts and drill down to begin troubleshooting issues more effectively.
Understand how your applications perform with real-time application monitoring
You need immediate insight into application issues. SolarWinds® Observability provides application performance monitoring (APM), so you’re the first to know when issues occur.
SolarWinds Observability SaaS delivers real-time application monitoring tools for a range of performance metrics. The unified observability solution monitors the availability and performance of your individual apps, including synthetic monitoring and real user monitoring, as well as the services powering those applications and their underlying infrastructures on AWS, Azure, or on-premises. In addition, SolarWinds Observability SaaS unites user experience monitoring, infrastructure, database, network, log, and digital experience observability into a single, integrated view for deeper and more comprehensive analysis, as well as faster troubleshooting.


