Kubernetes Monitoring
Analyze and optimize your deployment with Kubernetes monitoring.
Detailed Kubernetes performance insights
SolarWinds Observability SaaS provides unified, out-of-the-box, and customized dashboards and charts designed to provide a holistic view of your Kubernetes environment. The dashboards are interactive and allow you to filter and drill down into the underlying data.
- Gain insight into a long list of metrics, including key information regarding cluster health and performance, pod performance and management, and node metrics for performance and resource management.
- Each pod and deployment has a unique identifier, so when you filter them by deployment metrics, they give you the option to view metrics across all deployments or drill down to specific instances for more granular assessment.
- SolarWinds Observability SaaS provides visibility into node metrics so you can see where to deploy pods and how to redistribute them to optimize Kubernetes resources and performance.
Real-Time Kubernetes Analysis
SolarWinds Observability SaaS delivers real-time Kubernetes monitoring so you can monitor the state of the cluster and help Kubernetes perform more effectively. SolarWinds Observability SaaS monitors the availability and performance of your Kubernetes environment along with the applications deployed on them and delivers a single, integrated view for deeper and more comprehensive analysis and faster troubleshooting.
- A setup wizard walks you through the setup process for collecting data from a new Kubernetes cluster
- An OpenTelemetry-based collecter automates telemetry instrumentation to provide trace-level details
- Consolidated health scores based on golden metrics visually identify anomalies to quickly highlight issues, filters the noise, and provides real-time insights into the health and performance of Kubernetes deployments
Real-time Kubernetes health analysis
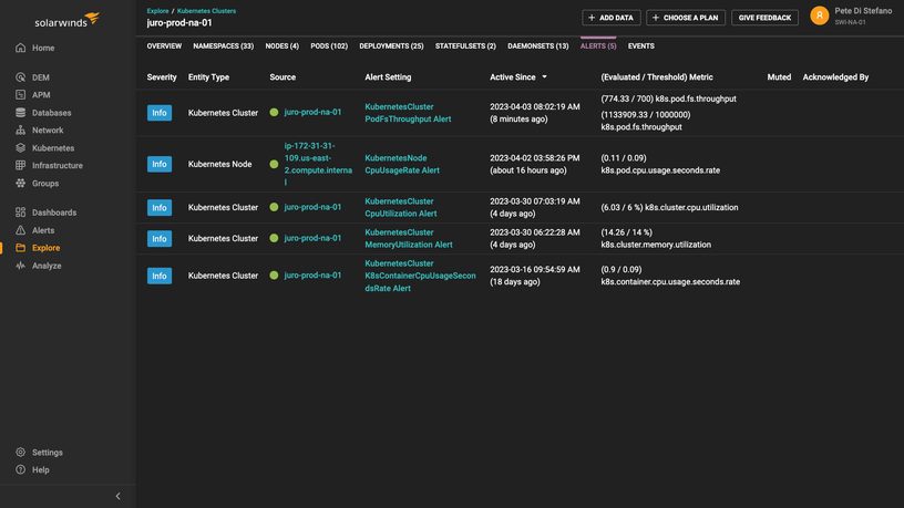
In addition to monitoring Kubernetes performance over time, SolarWinds Observability SaaS provides real-time monitoring to help identify immediate problems. This allows for fast and accurate troubleshooting of Kubernetes resource and deployment issues.
- Use Kubernetes to more efficiently track health and stability across a range of application components, including services, nodes, containers, and load balancers.
- When components experience problems, leverage automated alerting thresholds to help identify emerging issues and minimize downtime.
- Gain visibility into real-time issues like suboptimal deployments with detailed cluster metric views to track performance of replica sets and network resources


