Java Application Performance Monitoring
Connect Java application performance to resource utilization for meaningful insights
End-to-end Java application performance monitoring with JMX metrics
SolarWinds collects and consolidates Java runtime metrics from JMX MBeans, including Java heap usage, process availability, garbage collection overhead, active threads, response times, and more. Distributed tracing allows you to follow every transaction passing through multiple services, hosts, and processes with no manual instrumentation needed. You can drill down to the specific operation or use service summary views to identify outliers visually.
Monitoring JMX metrics is a useful part of understanding Java resource configuration and use. SolarWinds Observability SaaS completes the data provided by JMX metrics with metrics from infrastructure, database, and network resources to provide a holistic view of your Java application environment.
Filter out the noise and focus on what matters with intelligent alerts
With AI-powered unified alerting, SolarWinds Observability SaaS alerts enable you to work smarter, not harder. Shared alert creation and management help reduce repetition. A color-coded alert list keeps you focused on issues that matter. The ability to send alert notifications to a variety of communication services, such as Slack, Teams, and email, allows you to integrate notifications into existing workflows easily.
With AIOps enhanced alerting, SolarWinds Observability SaaS filters noisy alerts while prioritizing alerts on key metrics and thresholds. From the alert, you can drill down into the data and immediately start troubleshooting.
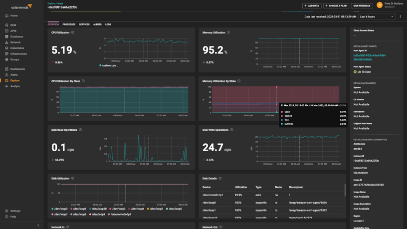
Meaningful resource saturation visualizations and metrics to identify issues quickly
SolarWinds Observability SaaS monitors a wide range of Java memory usage metrics, including CPU utilization and unavailable and available memory and cache data. Detailed memory, CPU analytics, and dashboard views enable you to quickly view resource saturation and identify issues—interactive and intuitive drill-downs with color-coded data and time series metrics jump-start troubleshooting.
Resource metrics contribute to providing insight into application throughput, traffic, errors, and saturation and are a key aspect of a full-stack Java application performance monitoring (APM).
Optimize Java application performance with AI-powered analytics.
SolarWinds Observability SaaS helps make it easy to see how infrastructure resources, database queries, frameworks, remote calls, and other operations impact Java application performance. Entity groups that allow data from multiple sources to be monitored and tracked together and a top-level health score based on golden metrics ensure emerging issues can be identified quickly.
Features such as topology maps that visually represent the status relationships and dependencies across services, and live code profiling, which isolates performance issues down to the line of code, enable you to optimize performance during application development and spot issues in production.
Unified view across infrastructure and application metrics
Full-stack application performance monitoring across Java applications, their services, databases, networks, and end-user delivers impactful operational intelligence. Featuring unified dashboards, SolarWinds Observability SaaS provides a holistic approach to Java performance monitoring and tuning by removing the boundary between applications and their infrastructure.
Built-to-connect data points from modern web applications and cloud and hybrid infrastructures, SolarWinds Observability SaaS enables you to identify troublespots leading to bottlenecks no matter where they originate.
Get More on Java application monitoring and performance tuning
Do you find yourself asking…
A full-stack Java monitoring tool is designed to monitor Java application memory usage and health metrics, including metrics related to the underlying infrastructure. SolarWinds Observability SaaS offers a range of out-of-the-box metrics, including memory usage metrics, a key part of infrastructure monitoring offering insight into the source of application-layer performance issues. Monitoring memory usage can also allow you to identify trends in memory usage potentially causing issues in the future.

A full-stack Java monitoring tool is designed to monitor Java application memory usage and health metrics, including metrics related to the underlying infrastructure. SolarWinds Observability SaaS offers a range of out-of-the-box metrics, including memory usage metrics, a key part of infrastructure monitoring offering insight into the source of application-layer performance issues. Monitoring memory usage can also allow you to identify trends in memory usage potentially causing issues in the future.






