Log Monitoring and Observability
Scalable log management made simple with fast search, and real-time anomaly detection and alerting.

Troubleshoot faster and smarter
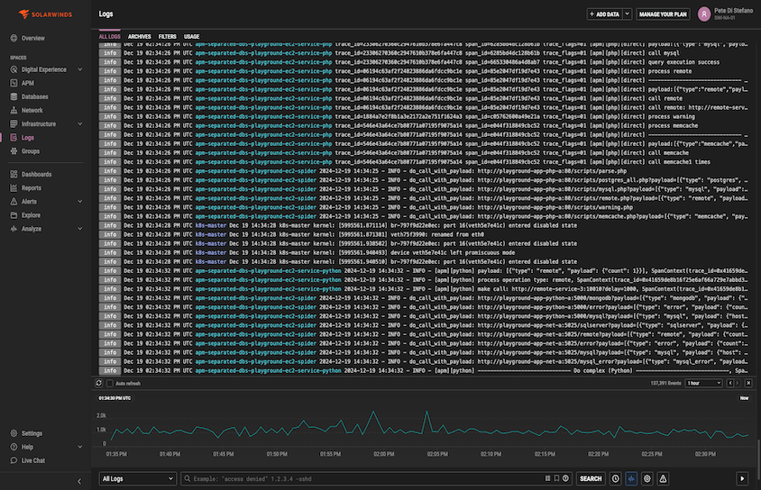
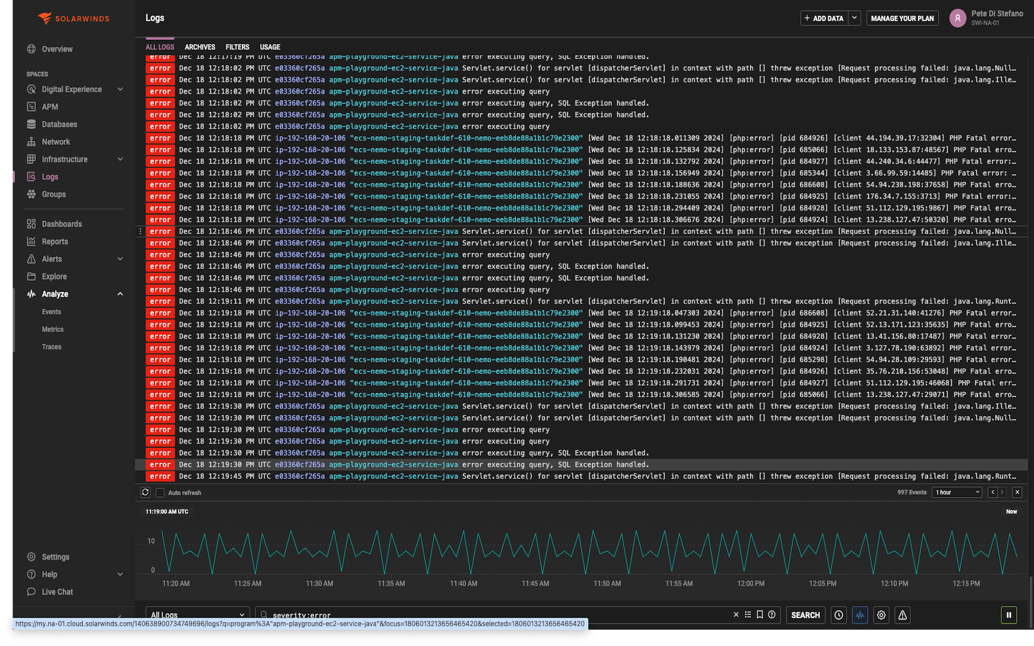
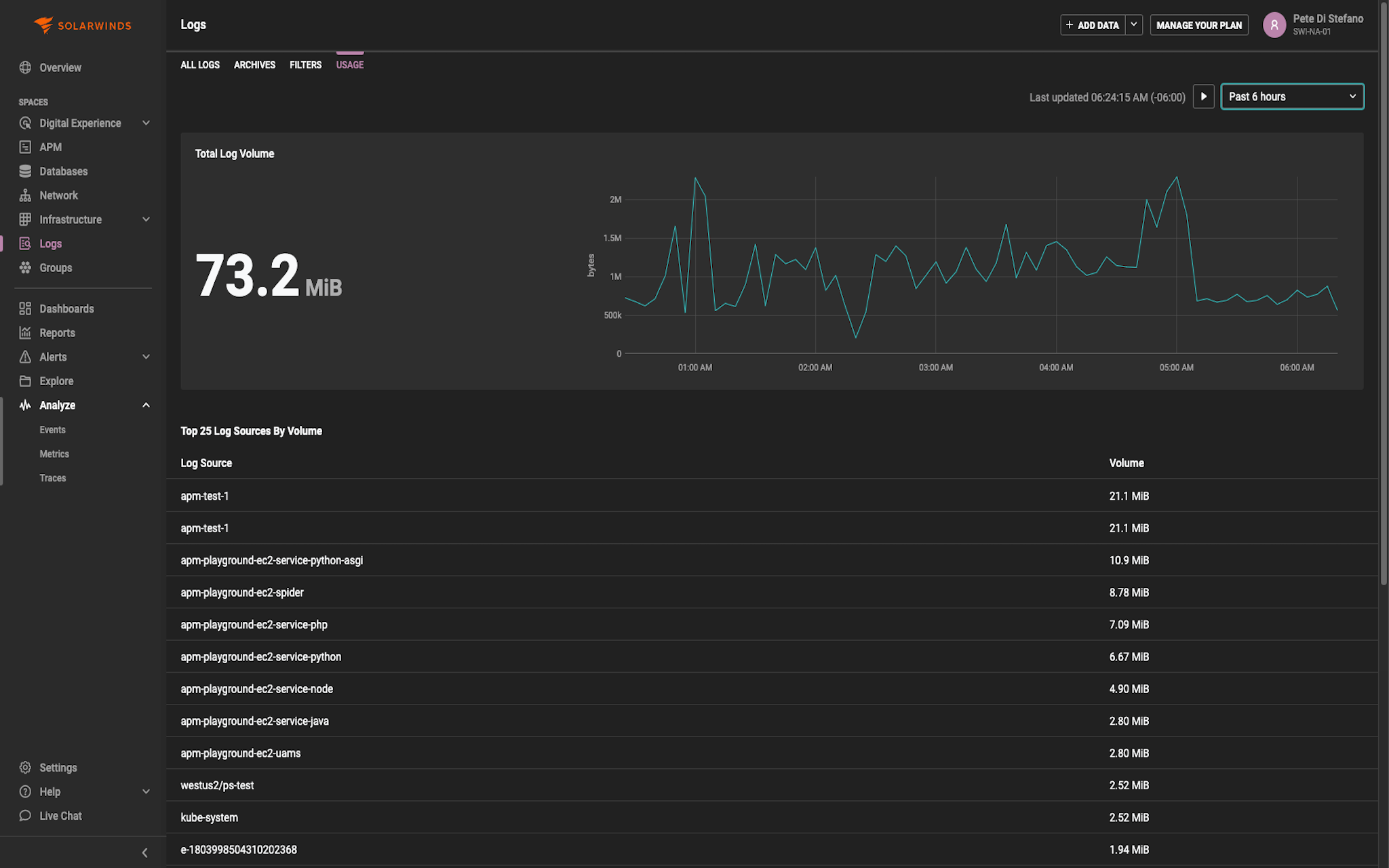
Multi-source log aggregation made easy
Wide compatibility ensures quick setup. Use a single search bar and intuitive queries to search event data from multiple systems, and across different logging formats.
Search smarter using embedded context
Select fields or filter events by time period, origin, or text string to refine searches, connect events from multiple sources, and quickly identify underlying issues.
Near real-time for instant insights
View event messages and changes in event volume as they happen to spot emerging trends, identify hot spots early, and avoid service disruptions.
Move from log monitoring to observability
SolarWinds Observability SaaS contextualizes performance data to deliver insightful performance visualizations with multi-level drill-downs into event details.
Powerful log aggregation, search, and analysis for troubleshooting.
Analyze event patterns in real time with visualizations. Detect changes in message volume early to troubleshoot effectively. Use tagging for critical system monitoring. Accelerate issue resolution with AIOps analysis of surrounding events.
Troubleshoot apps with metrics, traces, and Logs
Consolidate log data to simplify log management
- Eliminate scattered log files that complicate, and slow troubleshooting
- Connect the dots between issues in multiple systems and sources to simplify root cause analysis
- Centralize management to ensure consistent access control and archive policies

Consolidate log data to simplify log management
- Eliminate scattered log files that complicate, and slow troubleshooting
- Connect the dots between issues in multiple systems and sources to simplify root cause analysis
- Centralize management to ensure consistent access control and archive policies

Second Menu Content Tab 1
Cras elit est, ullamcorper et placerat sit amet, pellentesque vel risus.
Vivamus et ultrices odio. Integer varius sit amet lectus sit
Nam posuere orci sit amet vehicula tempus. Curabitur purus nibh, pulvinar et aliquam eget, laoreet quis sem. Sed sodales felis ut ligula lobortis, et luctus turpis suscipit. Maecenas tempus, diam ac porta tincidunt, enim tellus hendrerit ligula, sit amet auctor justo sapien at nibh.
Vivamus et ultrices odio. Integer varius sit amet lectus sit amet vestibulum. Morbi maximus interdum ligula sed volutpat. Nulla orci dolor, mattis id placerat at, consectetur maximus nisi. Phasellus nec nulla lacinia, sodales orci vitae, imperdiet mi. Praesent vestibulum nisi nisi, ut maximus diam malesuada sed.
Nulla euismod ante consectetur tellus consectetur fermentum. Cras ac euismod sapien. Etiam facilisis nunc nec lectus suscipit malesuada. Vestibulum bibendum faucibus sollicitudin. Aenean eget lacus a magna varius scelerisque quis eget arcu. Phasellus volutpat nibh quis justo pharetra, nec faucibus lacus cursus.

Key Features:
- Lorem ipsum dolor sit amet
- Lorem ipsum dolor sit amet consectetur. Arcu hac orci ullamcorper eu est. Lorem ipsum dolor sit amet consectetur. Arcu hac orci ullamcorper eu est.
- Optional Bold Text sit amet consectetur. Arcu hac orci ullamcorper eu est.
- Lorem ipsum dolor sit amet consectetur. Arcu hac orci ullamcorper eu est. Lorem ipsum dolor sit amet consectetur. Arcu hac orci ullamcorper eu est.
Second Menu Content Tab 1
Cras elit est, ullamcorper et placerat sit amet, pellentesque vel risus.
Vivamus et ultrices odio. Integer varius sit amet lectus sit
Nam posuere orci sit amet vehicula tempus. Curabitur purus nibh, pulvinar et aliquam eget, laoreet quis sem. Sed sodales felis ut ligula lobortis, et luctus turpis suscipit. Maecenas tempus, diam ac porta tincidunt, enim tellus hendrerit ligula, sit amet auctor justo sapien at nibh.
Vivamus et ultrices odio. Integer varius sit amet lectus sit amet vestibulum. Morbi maximus interdum ligula sed volutpat. Nulla orci dolor, mattis id placerat at, consectetur maximus nisi. Phasellus nec nulla lacinia, sodales orci vitae, imperdiet mi. Praesent vestibulum nisi nisi, ut maximus diam malesuada sed.
Nulla euismod ante consectetur tellus consectetur fermentum. Cras ac euismod sapien. Etiam facilisis nunc nec lectus suscipit malesuada. Vestibulum bibendum faucibus sollicitudin. Aenean eget lacus a magna varius scelerisque quis eget arcu. Phasellus volutpat nibh quis justo pharetra, nec faucibus lacus cursus.

Key Features:
- Lorem ipsum dolor sit amet
- Lorem ipsum dolor sit amet consectetur. Arcu hac orci ullamcorper eu est. Lorem ipsum dolor sit amet consectetur. Arcu hac orci ullamcorper eu est.
- Optional Bold Text sit amet consectetur. Arcu hac orci ullamcorper eu est.
- Lorem ipsum dolor sit amet consectetur. Arcu hac orci ullamcorper eu est. Lorem ipsum dolor sit amet consectetur. Arcu hac orci ullamcorper eu est.
Next Feature:
SolarWinds adapts to the way you run your business. Two options. Endless possibilities.
We earn our customers’ trust
Trusted by leading companies




Observability Products
Self-hosted observability to take you from reactive to proactive across on-prem and hybrid IT environments.
- Deployment to meet your needs, whether behind your firewall or self-hosted in AWS®, Microsoft® Azure, or GCP®
- Flexible licensing – allocate nodes across multiple instances – and optimal scalability
- Built from our years of network management leadership and enhanced with machine learning
SaaS-delivered observability to simplify management of cloud-native and hybrid IT environments.
- Visibility across your hybrid IT landscape, including custom apps, microservices, Kubernetes, and containers
- Accelerate insights with unified data across metrics, traces, logs, and user experience
- Extensible with open-source framework, public API, and out-of-the-box third-party integrations
Fully functional for 30 days







