Redis Monitoring Tool
Monitor and optimize Redis queries with the help of a Redis monitoring tool
Monitor and optimize Redis queries with the help of a Redis monitoring tool
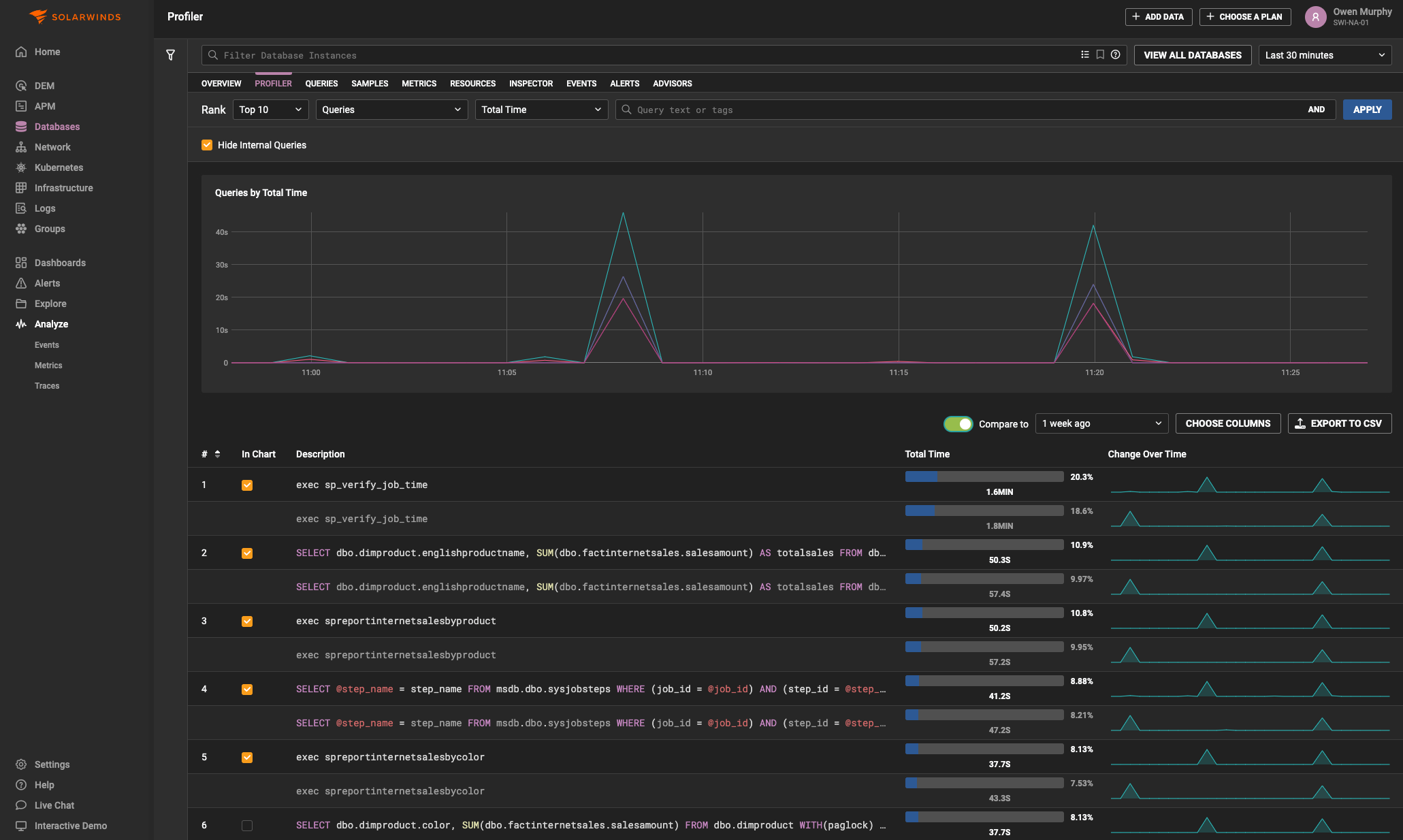
SolarWinds® Database Observability allows you to visualize the critical data needed to identify Redis performance issues, with the capability to measure throughput for every query at microsecond resolution.
Its powerful features, such as Top Queries, provide a master-detail view across all database servers, allowing for per-second drill-downs into query samples and cross-correlations with other metrics. Effortlessly drill down, filter queries, and compare performance across different time periods...
Collect a wide range of Redis metrics
Collect a wide range of Redis metrics
SolarWinds Database Observability captures an extensive range of metrics, collecting thousands of data points per second from every server in your system. Beyond the comprehensive metrics provided by Redis—such as those related to memory, performance, and persistence—SolarWinds Database Observability also monitors and categorizes multi-dimensional data across other system components. This ensures that even fleeting issues, lasting just a second or two, are captured and logged, giving you the detailed...
Get cloud-based monitoring with an easy, efficient Redis monitoring tool
Get cloud-based monitoring with an easy, efficient Redis monitoring tool
SolarWinds Database Observability is a fully-managed SaaS solution, meaning there’s no need for provisioning, purchasing, or maintenance. Enjoy automatic updates and upgrades, with new features delivered seamlessly to keep you ahead of the curve.
For Redis monitoring, SolarWinds Database Observability utilizes passive agents that capture network traffic and inspect system views without impacting performance. These agents are designed with security in mind, featuring data encryption both in-flight...
Make the most of cross-functional teams for monitoring Redis
Make the most of cross-functional teams for monitoring Redis
SolarWinds Database Observability is built for cross-functional teams, empowering application developers, DevOps, and DBAs to collaborate effectively on problem-solving. With seamless integration into chat platforms, deep-linking, and quick-sharing capabilities, it’s easy to bring your team into the conversation and share exactly what you’re seeing. Leverage SolarWinds Database Observability in development and staging environments to identify and resolve issues before they reach production.
Get More on Redis Monitoring Tool
What is a Redis database?
Redis serves as an alternative to traditional disk-based databases. It’s predominantly known for its speed, easy onboarding, flexible data structures, and general performance quality.
The difference between Redis and a standard database is the way Redis stores data as key-value pairs containing strings, lists, hash sets, and sorted sets. Because of this, Redis is defined as a key-value store instead of an outright database. In addition to acting as a database, Redis can also act as a cache or message broker.
Redis achieves its outstanding performance—and its high speeds in particular—by using an in-memory dataset. It can run atomic operations like finding and retrieving members in a list, appending strings, computing set intersection, union and difference, incrementing hash values, and more.
Redis also supports a primary-replica architecture, delivering rapid non-blocking first synchronization, asynchronous replication, and auto-reconnection with partial resynchronization on netsplit. It’s written in ANSI C, though it supports most programming languages.
One of the key features of the Redis database that makes it stand out is Redis Cluster. Redis Cluster lets you run a Redis installation where data is automatically shared across multiple Redis nodes. It also lets you continue operations even if some nodes can’t communicate at the moment or even if they fail entirely. Your operations won’t get stalled because of a few problematic nodes.
Redis has a few advantages over and differences from standard databases. Because of that, it necessitates constant Redis performance monitoring—particularly Redis Cluster monitoring—to maintain performance and catch issues before they have a significant impact on end users.
How to monitor Redis database performance?
Redis performance monitoring, which includes Redis cluster monitoring, Redis queue monitoring, and more, is a process involving tracking key metrics and queries to prevent bottlenecks or other performance disruptions. It helps you catch problems in two key areas: issues with resources in Redis itself and problems elsewhere in your infrastructure with an impact on Redis performance.
The first step of any database monitoring plan is determining what exactly needs to be monitored. For Redis performance monitoring, you want to ensure you have insight into:
- The health of the underlying infrastructure
- The health of the data source and all its processes
- The success and performance of the queries being executed
With Redis, monitoring database performance involves collecting and analyzing key metrics tied to everything from memory and persistence to errors and basic activity. Since the Redis database management system relies on main memory for its data storage, memory metrics are particularly important. These include stats like used memory, cache hit ratio, memory fragmentation ratio, blocked clients, and evicted key stats.
When it comes to Redis queue monitoring, network traffic is another important metric. An unexplained change in traffic could indicate broken connections between the application and the data source. This can translate into a drop in performance if the issue isn’t addressed quickly.
With so much to keep track of and so much on the line if a problem slips through the cracks, it’s imperative for anyone using Redis as a database to use a Redis monitoring tool. A tool can monitor your key Redis metrics down to the second and keep track of your queries, measuring throughput for every single executing query.
How to monitor Redis on cloud?
Monitoring Redis on cloud requires keeping a close eye on a variety of metrics, so you can more easily identify potential bottlenecks and pinpoint issues with Redis on cloud and in the supporting infrastructure.
However, maintaining key metrics like quick response times often depends both on consistently monitoring and understanding how Redis on cloud performance may be affecting your entire infrastructure. Using a tool designed to track Redis on cloud performance and to combine these insights with advanced techniques such as regression analysis and queueing theory to deliver unmatched visibility into your database types and servers in a unified view can help you better understand your system health.
When it comes to what key metrics to monitor, a general best practice for any database—not just Redis cloud service—is to develop a database monitoring plan that can offer insight into the following key areas:
- The health of the data source and its processes
- The performance and success of queries being executed against the data source
- The conditions typically at fault when things take a turn for the worse
Since Redis on cloud is built to use main memory for data storage, many of the most important metrics to monitor are those related to memory. These include memory fragmentation ratio, used memory, cache hit ratio, blocked clients, and evicted key stats.
However, memory metrics aren’t the only ones worth monitoring when it comes to Redis. There are five other key metrics and categories you should also consider monitoring for the most comprehensive view into Redis on cloud database health:
- Performance metrics like latency. Latency is a measure of the time that passes between a client request and the server’s response. Because of the structure of Redis, outliers in your latency distribution can cause major bottlenecks. Long response time for a single request will increase the latency for all subsequent requests.
- Memory metrics like used_memory. If your used_memory exceeds the total available system memory, the operating system will start swapping old or unused sections of memory. Each of these swapped sections is written to disk, which is 100,000x slower than reading or writing from memory.
- Basic activity metrics like connected_clients. Since Redis is typically mediated by an application, there is an upper and lower limit for the number of connected clients. If this number leaves the normal range, it could indicate a problem, either with upstream connections getting lost or with the server’s ability to handle requests getting overwhelmed.
- Persistence metrics like rdb_last_save_time and rdb_changes_since_last_save. These metrics can help you keep track of the volatility of your dataset, while persistence helps keep you from having the replicas copy empty datasets when the primary restarts. These metrics also give you a good sense of how much data you stand to lose should a failure occur.
- Error metrics like ejected_connections. If your client connections exceed your preset maximum, they will be ejected. This metric helps you keep track of your connections and make sure you aren’t exceeding your limits.
What are Redis key metrics?
A large number and variety of metrics need to be tracked as part of Redis performance monitoring. While there are too many metrics to list them all here, there are five main categories of metrics at the core of Redis performance. These categories are:
- Performance metrics such as latency. Latency reflects the time between a client request and when the server responds to the request. Redis is structured in such a way that even a single outlier in your latency distribution can create major bottlenecks. In fact, long response time for a single request will increase the latency for all the subsequent requests, meaning it’s critical to catch latency as soon as it occurs in Redis. Monitor database metrics tied to performance to catch latency early.
- Memory metrics such as used_memory. Making sure your used memory is less than the total system memory is critical for maintaining the fast speeds Redis is known for. If the used memory exceeds the system memory, the operating system will start swapping sections of memory that are then written to disk. This process is around 100,000x slower than reading or writing from memory. Since data is stored through main memory in Redis, these metrics are even more important than usual with a Redis database. A Redis monitoring tool can help you keep track of all the memory metrics you need, including cache hit ratio, blocked clients, memory fragmentation ratio, and evicted key stats.
- Basic activity metrics such as connected_clients. Redis has both an upper and lower limit for its number of connected clients. Checking this metric helps you see if the number of clients leaves the normal range, which can be an early indicator of a problem within your Redis system. Too many or too few clients might mean the server’s ability to handle requests is getting overwhelmed or upstream connections are getting lost.
- Persistence metrics such as rdb_last_save_time and rdb_changes_since_last_save. Persistence is important in Redis because it keeps you from having the replicas copy empty datasets whenever the primary restarts. Monitoring these metrics helps you track the volatility of your data set. They can also give you a good sense of how much data you might lose should a failure occur.
- Error metrics such as ejected_connections. When your client connections exceed your pre-set maximum, they will be ejected. Error metrics, like ejected connections, help you ensure you aren’t exceeding your limits and help you adjust limits as needed. A Redis monitoring tool will alert you whenever these metrics require your attention.
What is a Redis database?
Redis serves as an alternative to traditional disk-based databases. It’s predominantly known for its speed, easy onboarding, flexible data structures, and general performance quality.
The difference between Redis and a standard database is the way Redis stores data as key-value pairs containing strings, lists, hash sets, and sorted sets. Because of this, Redis is defined as a key-value store instead of an outright database. In addition to acting as a database, Redis can also act as a cache or message broker.
Redis achieves its outstanding performance—and its high speeds in particular—by using an in-memory dataset. It can run atomic operations like finding and retrieving members in a list, appending strings, computing set intersection, union and difference, incrementing hash values, and more.
Redis also supports a primary-replica architecture, delivering rapid non-blocking first synchronization, asynchronous replication, and auto-reconnection with partial resynchronization on netsplit. It’s written in ANSI C, though it supports most programming languages.
One of the key features of the Redis database that makes it stand out is Redis Cluster. Redis Cluster lets you run a Redis installation where data is automatically shared across multiple Redis nodes. It also lets you continue operations even if some nodes can’t communicate at the moment or even if they fail entirely. Your operations won’t get stalled because of a few problematic nodes.
Redis has a few advantages over and differences from standard databases. Because of that, it necessitates constant Redis performance monitoring—particularly Redis Cluster monitoring—to maintain performance and catch issues before they have a significant impact on end users.
Help improve performance with a Redis Monitoring Tool
SolarWinds Observability SaaS
- Choose a SaaS platform with an intuitive web-based user interface.
- Monitor Redis databases, whether in the cloud, local, or hybrid.
- Track query performance and resource use