Unlock Faster Insights, Smarter Operations, and Proactive Problem Resolution
Leverage the power of built-in intelligence with SolarWinds AI
SolarWinds® Observability transforms how modern IT, SRE, and DevOps teams proactively detect and resolve issues and optimize both cloud-native and hybrid environments in a unified way.
Spot problems early and cut through the noise with anomaly-based alerts
Detect unusual patterns in application, network, or infrastructure behavior before they escalate into outages. SolarWinds AI continuously analyzes telemetry data across logs, metrics, and traces to identify anomalies in real time. This enables you to:
- Achieve fewer false alarms and reduce alert fatigue
- Identify performance issues earlier
- Intervene before end users are impacted
- Monitor hybrid environments more efficiently
Analyze performance issues across the full stack and troubleshoot using built-in intelligence
The Performance Analysis Dashboard (PerfStack™) enables you to troubleshoot multi-faceted issues in cloud applications and infrastructure. Create consolidated data views as charts and graphs to collect and compare metrics, data, and logs for end-to-end hybrid troubleshooting.
- Visualize correlated data to analyze metrics and relationships in a single dashboard
- Merge metrics into charts to see gaps and spikes
- Spot trending issues by examining the historical data
- Reduce mean time to resolution and mean time to identify
Automate capacity planning to scale and utilize resources optimally
SolarWinds AI models forecast capacity issues and recommend proactive optimizations, helping you prevent outages and control software as a service (SaaS) costs. They also enable continuous resource tuning across databases, applications, and cloud infrastructure for cost savings and performance gains.
Auto-tune thresholds for relevant, actionable alerts—no more alert storms!
SolarWinds AI dynamically tunes thresholds based on historical baselines and seasonal behavior, significantly reducing alert fatigue. It leverages forecasting algorithms to analyze the time series data of selected metrics and automatically determine their normal operating ranges.
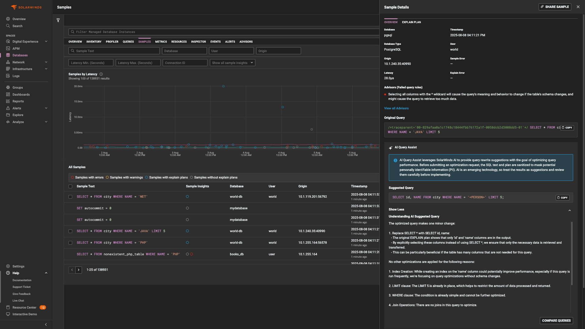
Analyze and optimize database queries with explainable, actionable recommendations
Generative AI Query Assist enables users to interact with complex observability data using natural language. Powered by large language models, this feature translates everyday language into precise, actionable queries across logs, metrics, and traces—accelerating troubleshooting, improving accessibility, and reducing time to insight for both technical and nontechnical users.
- Provides real-time, explainable optimization recommendations for database queries
- Enables faster investigations and instant answers without manual data exploration
- Helps nonexperts understand and improve query performance easily
- Reduces time to detect and fix database query bottleneck
Enhance digital experience and create happier users with SolarWinds AI
The advantages of AI are not restricted to the feature sets and solutions. SolarWinds AI integrates with real user monitoring and synthetic monitoring to help you proactively manage user experience across web and mobile applications. This helps to:
- Detect front-end issues in real time
- Improve customer satisfaction
- Prioritize fixes based on user impact
Get More on AI SaaS Observability
Do you find yourself asking…
Artificial Intelligence (AI) is the simulation of human intelligence processes by machines, especially computer systems. These processes include learning (acquiring information and rules for using it), reasoning (using rules to reach approximate or definite conclusions), and self-correction. AI encompasses a broad range of techniques and approaches, including machine learning (ML), deep learning, and natural language processing.
Machine Learning (ML) is a subset of AI focused on the development of algorithms enabling computers to learn from data and make predictions or decisions based on them. Instead of relying on explicitly programmed rules, ML algorithms allow computers to learn patterns and relationships directly from data, improving performance over time without being explicitly programmed for each task.
Artificial Intelligence (AI) is the simulation of human intelligence processes by machines, especially computer systems. These processes include learning (acquiring information and rules for using it), reasoning (using rules to reach approximate or definite conclusions), and self-correction. AI encompasses a broad range of techniques and approaches, including machine learning (ML), deep learning, and natural language processing.
Machine Learning (ML) is a subset of AI focused on the development of algorithms enabling computers to learn from data and make predictions or decisions based on them. Instead of relying on explicitly programmed rules, ML algorithms allow computers to learn patterns and relationships directly from data, improving performance over time without being explicitly programmed for each task.
Remediate issues before they escalate using SolarWinds AI Observability
SolarWinds Observability SaaS
- Full-Stack, Hybrid-Ready: Works across on-premises, cloud, and hybrid environments
- End-to-End Coverage: Leverages AI for full-stack visibility, from infrastructure to user experience
- Lower TCO: Delivers enterprise-grade AI capabilities without complexity
Starts at





