RDS for SQL Server
Optimize your AWS RDS for SQL Server
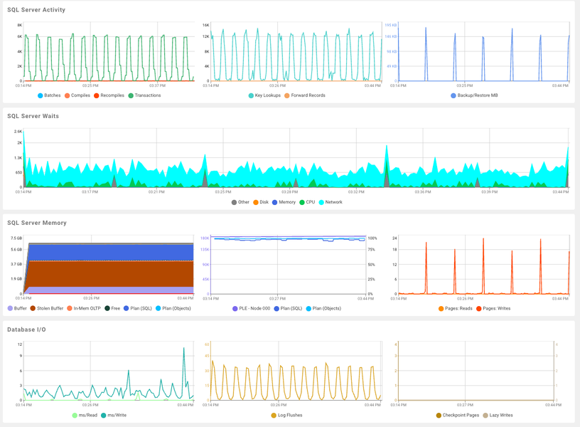
Monitor SQL Server on Amazon
Monitoring SQL Server on AWS RDS and EC2 is crucial for maintaining optimal database performance and reliability. With the dynamic nature of cloud environments, challenges such as resource allocation, performance bottlenecks, and potential downtime can arise. Monitoring ensures these issues are identified and resolved promptly, enhancing database performance and stability.
Optimize Performance to Save Cost
A poorly performing database in the cloud is a costly database. Database teams worldwide trust SolarWinds to help optimize costs, improve performance, and maintain uptime with comprehensive support across diverse databases. With SQL Sentry's Performance Analysis Dashboard, you can monitor essential performance metrics, ensuring optimal load and health for your SQL Server instances. Fully leverage the benefits of hosting critical workloads in the cloud, including AWS RDS and EC2.
High Impact Queries
Improve your database with SQL Sentry's Top SQL feature. The Top SQL tab gives you clear information about T-SQL batches, stored procedures, and statement events, helping you spot heavy resource-using queries. With real-time and historical views, execution plan diagrams, and query history, you can make your queries run better.
Resolve SQL Server Deadlocks
Improve your database performance with SQL Sentry's Deadlocks feature, designed for SQL Server, SSAS, Azure SQL Database, and AWS RDS. SQL Sentry helps you find and fix deadlocks quickly by collecting and alerting you about them. You can see both real-time and past deadlocks, view a detailed deadlock graph, and even replay events to understand them better.
Identify and fix Blocking Issues
Optimize your database performance with SQL Sentry's Blocking SQL feature, compatible with SQL Server, Azure SQL Database, and AWS RDS. SQL Sentry collects, keeps, and alerts you about blocking SQL. You can see real-time and past blocking issues, shown in a way that highlights the relationships between SPIDs.
FAQ: Questions, meet answers.
Do you find yourself asking…
Amazon RDS, or Amazon Relational Database Service, is a cloud-based database service offered by Amazon Web Services (AWS). It helps users set up, operate, and scale a relational database easily. With Amazon RDS, you can manage databases like MySQL, PostgreSQL, SQL Server, MariaDB, Oracle, and Amazon Aurora. This service automates tasks such as hardware provisioning, database setup, patching, and backups, allowing you to focus on your applications while ensuring high availability, security, and performance.
Amazon RDS, or Amazon Relational Database Service, is a cloud-based database service offered by Amazon Web Services (AWS). It helps users set up, operate, and scale a relational database easily. With Amazon RDS, you can manage databases like MySQL, PostgreSQL, SQL Server, MariaDB, Oracle, and Amazon Aurora. This service automates tasks such as hardware provisioning, database setup, patching, and backups, allowing you to focus on your applications while ensuring high availability, security, and performance.
Enhance SQL Server Performance and Stability with RDS Monitoring
SolarWinds SQL Sentry
- Proactive Alerting and Response System
- Performance Analysis Dashboard
- Quickly diagnose and resolve SQL Server deadlocks
Starts at




