Performance Analysis Dashboard
An at-a-glance view of important database environment performance metrics
Monitor all aspects of your environment from a single dashboard display
With the SQL Sentry® Performance Analysis Dashboard, you can display important database performance metrics used in determining the load and health of a monitored SQL Server instance.
The dashboard shows you both your Windows (or virtual host) metrics and the metrics related to the monitored database server.
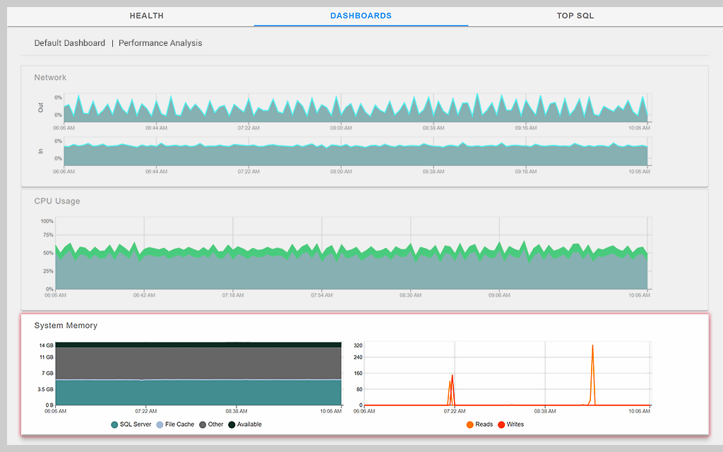
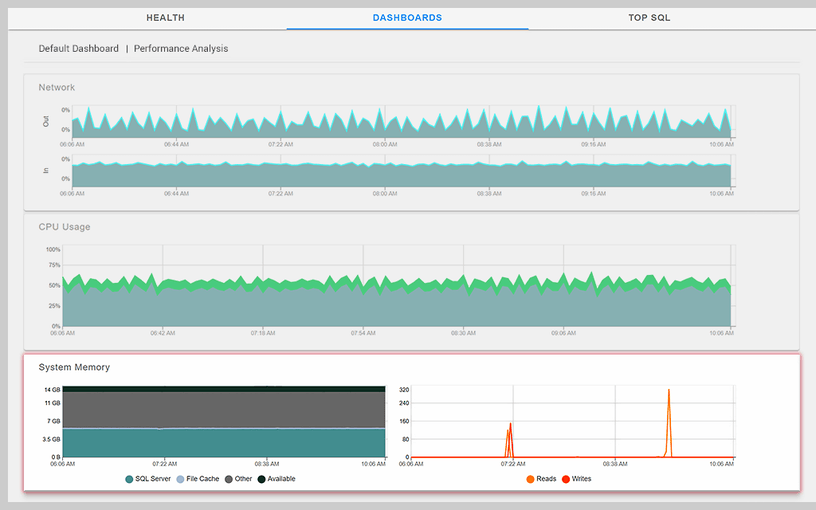
The dashboard is split into different sections, including the Network section, which displays the network traffic and utilization of information related to a monitored server. The CPU usage section shows the total CPU usage of the server as well as details on context switching, user time, kernel time, and more.
Sample and History modes
You have two dashboard modes: Sample mode and History mode. In Sample mode, you can see activity for a specific time, and in History mode, you can display how Windows and the SQL Server instance have been performing over a selected time period.
In History mode, you can also overlay your display with a baseline showing your server's current performance data relative to the chosen benchmark baselines. In this view, you might even see warning indicators for various SQL Sentry Advisory Conditions.
System Memory
The System Memory section displays information about the amount of memory being used by different processes on the server as well as page faults and page file usage. The Disk I/O section displays the read and writes latencies for each of the physical disks on the server.
SQL Server Activity
The SQL Server Activity section displays information about what the server instance is doing, including blocked processes, average transactions per second, and more. The Wait section presents information about the classes and categories of waits that have occurred as well as the duration in milliseconds these waits were in effect during the time period.
Database Memory
The Database Memory section provides information about how the server instance is utilizing the memory allocated to it. This includes buffer cache size, plan cache size, and more. The Database I/O section provides information about the read and write latency of your databases, lazy writes, and more.
Get More on Performance Analysis Dashboard
Do you find yourself asking…
SQL Sentry® Performance Analysis Dashboard gives an overall snapshot of database environment health across the Microsoft data platform. You can easily drill down into details to uncover the root cause of performance problems.
SQL Sentry® Performance Analysis Dashboard gives an overall snapshot of database environment health across the Microsoft data platform. You can easily drill down into details to uncover the root cause of performance problems.
Get started with Performance Analysis Dashboard
SolarWinds SQL Sentry
Fast root cause analysis
Visibility across the data estate
Deep, actionable performance metrics with easy deep-dive capabilities




