SQL Server on VMware Performance Monitoring

Visibility into SQL Server on VMware performance
Download Free TrialEmail Link to Trial
Fully functional for 14 days
Learn More
Unleash SQL Server on VMware performance

Running SQL Server systems on top of VMware? SQL Sentry provides a unique view of resource utilization for VMware hosts. Analyze network, CPU, memory, and storage performance for VMware hosts and their virtual machines (VMs).

SQL Sentry gives you visibility between the host layer and the guest layer, and presents key virtualization metrics.

Download Free TrialEmail Link to Trial
Fully functional for 14 days
Learn More
VM-level resource utilization
Identify VMs using the most resources at a glance. The SQL Sentry performance dashboard displays a breakdown of how each server resource is used by VMs.
Download Free TrialEmail Link to Trial
Fully functional for 14 days
Learn More
Ready time and co-stop
Easily view the VMware measurements for ready-time percentage and co-stop percentage relative to CPU usage. With this view, you can quickly determine whether a CPU is overcommitted or VMs need to be right-sized.
Download Free TrialEmail Link to Trial
Fully functional for 14 days
Learn More
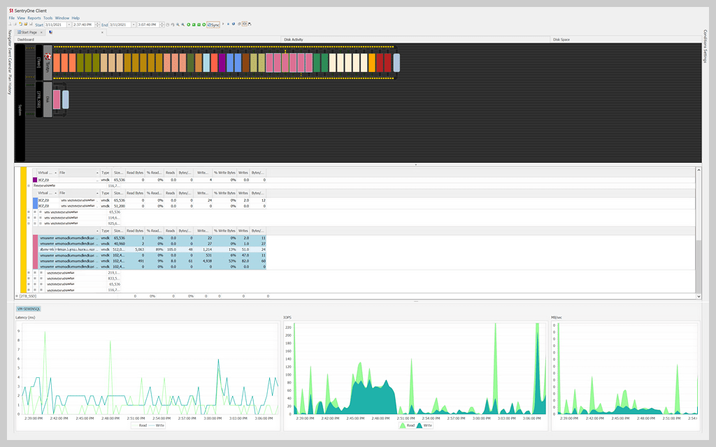
Disk activity and disk space views

Get a view across both the database server and the virtual storage resources to truly understand I/O performance for the combined environment. The disk activity view is particularly helpful for DBAs who typically have only the view of storage performance from their database servers.

And, easily determine which virtual machines are using the most disk space through SQL Sentry's graphical view of storage capacity.

Download Free TrialEmail Link to Trial
Fully functional for 14 days
Learn More
Tintri storage integration
Get an end-to-end view of performance across the application stack and the underlying virtual infrastructure, including Tintri VM-aware storage. The dashboard shows the performance differential of SQL Server, Windows, Hyper-V, and Tintri storage layers over time for efficient root cause analysis.
Download Free TrialEmail Link to Trial
Fully functional for 14 days
Learn More

Get started with SQL Server on VMware performance monitoring

SolarWinds SQL Sentry

  • Fast root cause analysis
  • Visibility across the data estate
  • Deep, actionable performance metrics with easy deep-dive capabilities
Download Free TrialEmail Link to Trial
Fully functional for 14 days
Get a Quote
Learn More
Let's talk it over.

Contact our team. Anytime.

Learn More About Our Popular Products

Automated User Provisioning
NTFS Permissions Report Tool
Active Directory Auditing Tool
Network Audit
IP Address Scanner
Network Troubleshooting
Server Monitoring Software
Virtualization Manager
Database Performance Monitoring
Service Desk
IT Help Desk
IT Asset Management