SQL Server on Linux Performance Monitoring
Optimize SQL Server on Linux performance
Optimize SQL Server on Linux performance
Microsoft SQL Server has plenty to offer, but are you taking advantage of it to the fullest extent? If you haven’t optimized SQL Server performance, you’re missing out—and your queries are likely not as fast as they could be.
SQL Sentry® can help you understand and optimize SQL Server performance. SQL Sentry is equipped with top-rated SQL Server monitoring capabilities, the Performance Analysis Dashboard, Indexes tabs, and more, so you can look into everything from memory consumption to SQL Server waits....
Gain a comprehensive understanding of SQL Server’s performance
Gain a comprehensive understanding of SQL Server’s performance
With SQL Sentry’s monitoring features, you can gain visibility into key aspects of SQL Server performance, reducing expensive performance-related incidents, infrastructure costs, and the risk of downtime. When you know how SQL Server is performing, you can pinpoint areas for improvement and make changes to prevent potential problems before they even occur.
Focus on the most important metrics with custom charts
Focus on the most important metrics with custom charts
Your organization likely has its own Key Performance Indicators (KPIs) to track database performance. With SQL Sentry Portal, you can easily create custom dashboards and utilize custom charting options for SQL Server running on Linux or Windows OS and Azure SQL Database.
With custom dashboards in SQL Sentry Portal, you can monitor various performance indicators, including CPU consumption and quickly identify workload issues, such as when bad code exhausts one CPU core. Additionally, you have access...
Resolve SQL Server problems quickly with SQL Sentry
Resolve SQL Server problems quickly with SQL Sentry
No system will operate perfectly 100% of the time, and SQL Server is no exception. However, when it comes time to troubleshoot problems, having SQL Sentry on your side can mean finding solutions even faster.
With SQL Sentry, you’ll have your finger on the pulse of SQL Server’s performance and health—and this close SQL Server monitoring can help make locating the root causes of any issues much easier. You can view vital information in SQL Sentry’s detailed dashboards and quickly find anomalies that...
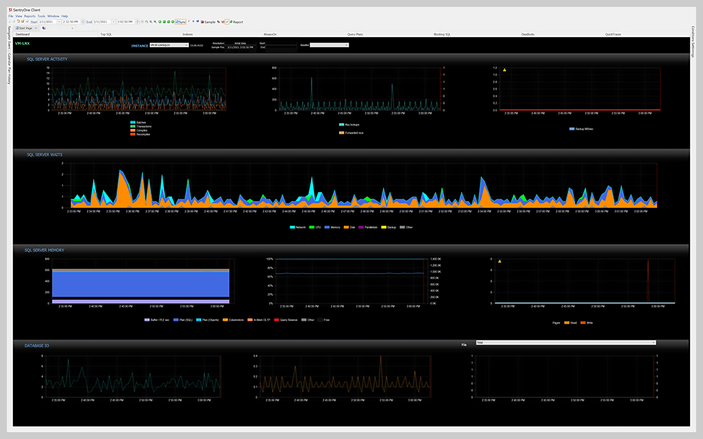
Stay on top of issues with SQL Sentry’s dashboards
Stay on top of issues with SQL Sentry’s dashboards
There are many metrics to keep track of when using SQL Server on Linux, from database I/O to various database activities. It can be easy to lose track of essential information. However, with SQL Sentry’s detailed and easy-to-use dashboards, you’ll have all the data you need at your fingertips.
SQL Sentry makes finding actionable performance metrics easy. Whether you want to view your highest-impact queries, index stats, or memory consumption, you can find it within SQL Sentry’s dashboards. You can...
Get More on SQL Server Linux
What performance monitoring is available in SolarWinds SQL Sentry for SQL Server on Linux?
SQL Sentry excels when it comes to SQL Server on Linux performance monitoring thanks to its comprehensive database performance monitoring, diagnosing, and optimization capabilities. Not only is SQL Sentry equipped with a detailed performance analysis dashboard and the SQL Server Waits Stat Tool, but it also allows you to set actionable alerts and automate responses when certain conditions occur. You can even perform fast root cause analysis with SQL Server to resolve database performance problems faster and reduce downtime and slowdowns. Instead of wasting time looking in the wrong places, you’ll have access to detailed, actionable metrics that enable you to identify and resolve database performance issues in record time.
All in all, SQL Sentry was designed to make SQL Server monitoring simple. With SQL Sentry, you can keep a watchful eye on SQL Server and its performance and even pinpoint areas that are causing trouble or could be adjusted to improve SQL Server performance.
How can I monitor SQL Server on Linux containers?
To monitor SQL Server on Linux containers, you’ll first need to set the hostname. When running a container using Docker, the container will receive a unique ID, and if you don’t specifically define the hostname, Docker will use that ID as the hostname. However, since the server name in the connection string won’t match the hostname in SQL Server, SQL Sentry won’t be able to connect.
To set the hostname, you might use a command like: $ docker run -e "ACCEPT_EULA=Y" -e "SA_PASSolarWinds Observability SaaSRD=SuperCoolPass123" -p 1636:1433 --name sqlserver --hostname sqlserver -d mcr.microsoft.com/mssql/server:2019-latest
4ef2e5e0c9c91b4f1e86ef807262d0f639b10ae7364c9c9cce0996e3dc28d8db.Since both name and hostname are set to “sqlserver” now, SQL Sentry will be able to connect.
Then, it’s time to map the hostname. First, open the host files as an administrator and add your server’s name or the IP running your containers (in this example, that’s 127.0.0.1 sqlserver) in line 24. Next, open the SQL Sentry client, add a target, and fill out the necessary information.
How can I connect to SQL Server from Linux?
After installing SQL Server on Linux, you need to connect to the SQL Server instance on your Linux machine. However, you’re not restricted to one method of connecting to SQL Server from Linux. You can connect locally or remotely and take your pick from different tools and drivers. For example, you could connect to SQL Server from Linux with the following:
- The sqlcmd command-line tool: sqlcmd is an SQL Server command-line query tool that you can use to connect to SQL Server and create a database, whether you’re installing SQL Server on Red Hat, SUSE Linux Enterprise Server, or Ubuntu, or running it on Docker.
- Visual Studio Code (VS Code): To create a connection profile and connect to a SQL Server with VS Code, open the Command Palette by pressing Ctrl + Shift _ P or F1. Then type ‘sql’ to display the mssql commands. Alternatively, you can type ‘sqlcon’ and select MS SQL: Connect. Next, select MS SQL: Manage Connection Profiles, then Create. Enter the necessary information, select Enter, and VS Code will create the connection profile and connect to SQL Server.
- SQL Server Management Studio (SSMS): It’s also possible to use SSMS on Windows to connect to SQL Server from Linux. To do this, you’ll need to start SSMS, enter information like the server type and name, login, and password into the Connect to Server window, and select Connect.
Is SQL Server on Linux the same as on Windows?
It can be easy to assume that SQL Server on Linux is the same as SQL Server on Windows. After all, whether you have a Windows or Linux client, SQL Server is licensed in the same way. What’s more, SQL Server on Linux and SQL Server on Windows offer similar performance and have the same core database engine.
However, the truth is that there are a few differences between SQL Server on Linux and SQL Server on Windows, which makes sense. Windows and Linux operating systems manage storage, users, and operations a little differently and prioritize different things.
Certain features available with SQL Server on Windows are not supported on Linux. For example, SQL Server on Linux doesn’t support Microsoft Purview integration, merge replication, system extended stored procedures, buffer pool extension, distributed query with third-party connections, database mirroring, Extensible Key Management (EKM), or SQL Server Browser. Depending on your specific needs, these missing features may or may not make a difference.
Why run Microsoft SQL Server on Linux?
Running Microsoft SQL Server on Linux can be a great option for many organizations. Not only are Linux systems multitasking, but they’re also multi-user, which means several users can simultaneously run multiple operations. As a result, you can achieve high performance with SQL Server on Linux, even when you have demanding workloads.
On the other hand, Windows systems quickly switch multiple threads. While this won’t affect performance with simple, low volumes of data workloads, performance may be impacted when complex or large volumes of data workloads are run on SQL Server on Windows.
When it comes to SQL Server tools, Linux and Windows can both use SQL Server Management Studio, which eliminates the need for additional licenses and can help you cut costs. Additionally, Linux is versatile and can seamlessly integrate with a wide range of platforms.
What performance monitoring is available in SolarWinds SQL Sentry for SQL Server on Linux?
SQL Sentry excels when it comes to SQL Server on Linux performance monitoring thanks to its comprehensive database performance monitoring, diagnosing, and optimization capabilities. Not only is SQL Sentry equipped with a detailed performance analysis dashboard and the SQL Server Waits Stat Tool, but it also allows you to set actionable alerts and automate responses when certain conditions occur. You can even perform fast root cause analysis with SQL Server to resolve database performance problems faster and reduce downtime and slowdowns. Instead of wasting time looking in the wrong places, you’ll have access to detailed, actionable metrics that enable you to identify and resolve database performance issues in record time.
All in all, SQL Sentry was designed to make SQL Server monitoring simple. With SQL Sentry, you can keep a watchful eye on SQL Server and its performance and even pinpoint areas that are causing trouble or could be adjusted to improve SQL Server performance.
Get started with SQL Server on Linux performance monitoring
SolarWinds SQL Sentry
- Quickly get to the root cause of performance issues and minimize downtime in the first place
- Monitor, understand and optimize SQL Server performance
- View actionable metrics and take advantage of easy deep-dive capabilities