VMware Snapshot Manager
Monitor snapshot usage and delete unwanted snapshots to reclaim wasted virtual resources.
Identify top VMs by number of snapshots or total disk usage and delete snapshots instantly
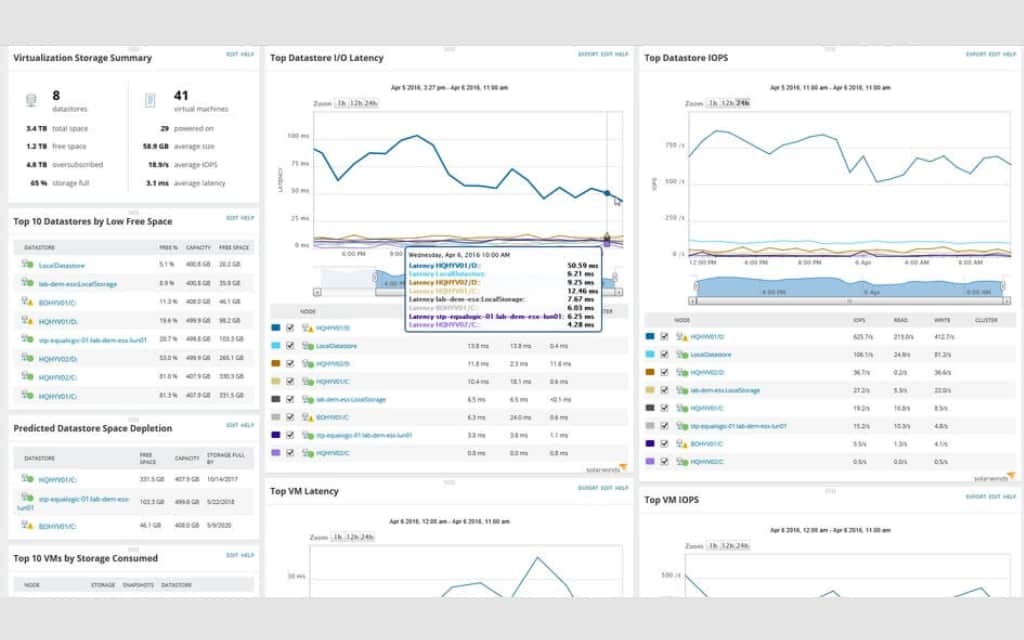
SolarWinds Virtualization Manager has executive dashboards and reports indicating the Top 10 VMs by total snapshot disk usage. VM admins can instantly identify the snapshots taking up disk storage space and impacting VM and host performance. Built-in management actions allow for immediate remediation. Administrators can delete one or a chain of snapshots from within Virtualization Manager without logging into VMware, vCenter or Microsoft Hyper-V, or Nutanix AHV.
Be up to date on VM snapshot usage with automated executive reports
Multiple built-in snapshot reports can be automated or run manually to keep you apprised of VM snapshot usage. Quickly report and be able to see any VM snapshots, VMs that have two or more snapshots, VMs that have over 2GB in snapshot size, VMs that are larger than 50GB, or snapshots that are over 30 days old. Proper snapshot management will allow your VMs to run optimally.
Delete large, old, or unused snapshots and control VM sprawl
Unmanaged VM snapshots affect the performance of the VM in question and other VMs on the same storage or host. Virtualization Manager's built-in dashboards, management actions, and reports keep you apprised of storage usage by snapshots. By following best practices and maintaining minimal snapshots, you can get the most out of your virtual environment.
Manage snapshots for Microsoft Azure VMs on the Azure Virtual Network
Creating an Azure VM snapshot is an effective way to make a copy of the environment for secure and reliable documentation. Once you take a snapshot of your virtual machine, you can either generate a new VM based on the snapshot, or just keep your snapshot as a temporary record. With SolarWinds Virtualization Manager as your VM snapshot manager, users can leverage Azure snapshots from a centralized dashboard that includes storage and performance metrics in the Azure Virtual Network (VNet).
Get More on VM Snapshot Manager
Do you find yourself asking…
A VM snapshot is a type of VM backup created as a custom solution for documentation purposes. With a custom backup, admins can analyze VM history for security analytics or performance management—or simply to have a record to ensure data integrity during migration. There are several scenarios where a VM snapshot is more effective than a traditional VM backup.
Snapshots have the benefit of creating a starting point for copying your virtual disk, allowing you to generate a new VM from the point in time when the snapshot was taken. The changes made after the snapshot are written to the delta disks. Creating a snapshot can also be a crucial tool for historical performance analytics, security audits, and documentation to ensure data preservation.
Although VM snapshots are a highly useful tool in VM management, they consume a significant amount of space on your server. As a result, creating snapshots requires close management to identify which snapshots are still needed and which can be deleted.
With SolarWinds® Virtualization Manager (VMAN) as your VM snapshot manager, you can create a centralized backup management platform to keep track of all your VM snapshots and delete them when their work is done. From your VMAN dashboard, you can easily view your snapshots ranked by disk usage and quickly address inefficiencies in your snapshot inventory. You can also monitor the status of the snapshot tree.
A VM snapshot is a type of VM backup created as a custom solution for documentation purposes. With a custom backup, admins can analyze VM history for security analytics or performance management—or simply to have a record to ensure data integrity during migration. There are several scenarios where a VM snapshot is more effective than a traditional VM backup.
Snapshots have the benefit of creating a starting point for copying your virtual disk, allowing you to generate a new VM from the point in time when the snapshot was taken. The changes made after the snapshot are written to the delta disks. Creating a snapshot can also be a crucial tool for historical performance analytics, security audits, and documentation to ensure data preservation.
Although VM snapshots are a highly useful tool in VM management, they consume a significant amount of space on your server. As a result, creating snapshots requires close management to identify which snapshots are still needed and which can be deleted.
With SolarWinds® Virtualization Manager (VMAN) as your VM snapshot manager, you can create a centralized backup management platform to keep track of all your VM snapshots and delete them when their work is done. From your VMAN dashboard, you can easily view your snapshots ranked by disk usage and quickly address inefficiencies in your snapshot inventory. You can also monitor the status of the snapshot tree.
Take complete control of your VMware environment
Virtualization Manager
Minimize VMware and Hyper-V resource contention for CPU, RAM, storage and network
Right-size VMs to free up underutilized resources
Take swift action on application and workload issues based on discovered virtual dependencies
Starts at



