Monitoring what matters with Database Observability
Continuously monitor and analyze critical performance metrics to keep your database environment running smoothly.

Total visibility for total control
Shedding light on every database
Connecting to a new database is quick and effortless, giving you first insights in no time. Understand the initial state and health of your database, and start establishing a reliable performance baseline.
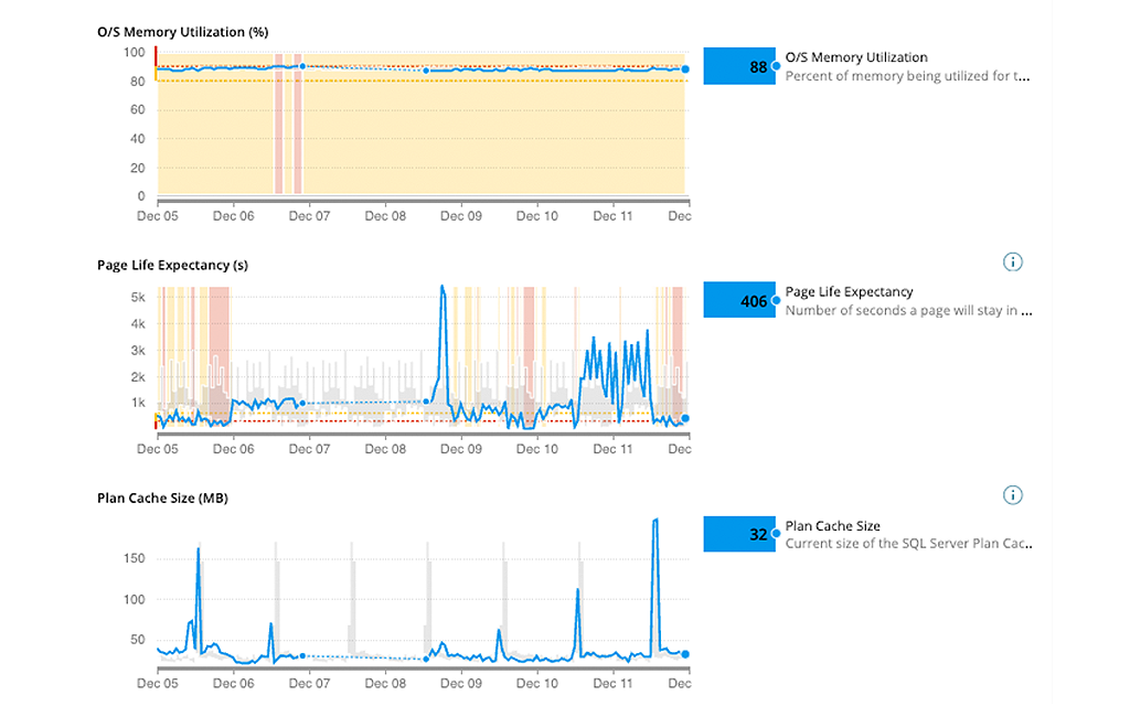
24/7 monitoring with real-time and historical insights
Insights are just the start. Continuous monitoring delivers real-time and historical data, ensuring every database performs optimally to protect your most valuable asset: data.
Full visibility across all database environments
Get a complete view of how your databases work together and with the applications they support. With a clear understanding of your database setup, you can manage and optimize more effectively.
Instant alerts when trouble strikes
Even brief database performance issues can have big impacts. Get instant alerts when problems arise, enabling your team to respond quickly and keep performance optimal.
For databases on-premises, in the cloud, or both, SolarWinds has the answer.

The highest compliment is our customers’ trust
SQL Server Shop? Unlock Deeper Performance Insights
Trusted by leading companies





Database Observability
SaaS-delivered observability to simplify management of cloud-native and hybrid IT environments.
- Visibility across your hybrid IT landscape, including custom apps, microservices, Kubernetes, and containers
- Accelerate insights with unified data across metrics, traces, logs, and user experience
- Extensible with open-source framework, public API, and out-of-the-box third-party integrations
Quickly find and fix SQL Server performance problems
- Visibility across the environment, including SSAS, Azure SQL Database, and Azure Synapse SQL Pools
- Proven scalability, with demonstrated success monitoring 800+ SQL Server instances
- Deep, actionable performance metrics with easy deep-dive capabilities
Subscription Licensing Options
Cross-platform database monitoring and management software built for SQL query performance monitoring, analysis, and tuning
- Agentless and designed to be easy to install with quick time-to-value and low overhead of 1% or fewer
- Runs on either Windows® or Linux® servers, in Azure, or as an AWS subscription
- Goes beyond problem analysis by providing expert advice with table tuning and query advisors








