Reale Benutzerüberwachung (Real User Monitoring, RUM)
Verschaffen Sie sich die Erkenntnisse, die Sie zur Optimierung der Benutzererfahrung benötigen
Eine einheitliche Observability-Lösung, die Website- und APM-Metriken für eine integrierte Website-Überwachung kombiniert
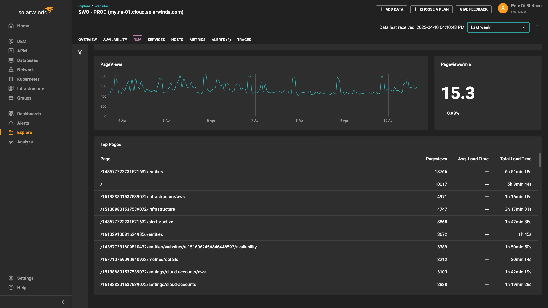
Mit SolarWinds Observability SaaS überwachen Sie die Verfügbarkeit und Leistung von Webanwendungen in Echtzeit, einschließlich Seitengeschwindigkeit, Betriebszeitmetriken und detaillierter realer Benutzerüberwachung (Real User Monitoring, RUM), und überwachen gleichzeitig Anwendungen, Dienste, Datenbanken, Netzwerke, Cloud und hybride Infrastrukturen. Mit dieser umfassenden und einheitlichen Observability-Lösung können Sie die reale Benutzererfahrung nach Region, Gerät und sogar nach Browser erfassen und anzeigen. Sie können die Benutzererfahrung auf der Client-Seite mit Analysen auf der Anwendungsebene verknüpfen und Probleme, die Ihre Benutzer betreffen, schneller beheben.
Ergebnisse für den Endbenutzer mittels Verständnis der Benutzererfahrung optimieren
Zur Optimierung der Benutzererfahrung müssen Sie genau wissen, wer Ihre Website nutzt, wo sich Benutzer befinden und welche Art von Geräten und Browsern sie verwenden. Mit der realen Benutzerüberwachung (Real User Monitoring, RUM) hilft SolarWinds Observability SaaS bei der Beantwortung dieser Fragen und mehr. Erweiterte Filteroptionen ermöglichen es Ihnen, die Leistungsmetriken bestimmter Seiten oder Benutzergruppen zu analysieren, um Engpässe zu identifizieren.
Leistungsprobleme bei Endbenutzern schnell identifizieren, damit Sie Fehler schneller beheben können
Die reale Benutzerüberwachung (Real User Monitoring, RUM) hilft Ihnen, eine Vielzahl von Endbenutzer-Webmetriken zu verstehen. Wenn die Metriken für reale Benutzer auf einen Engpass hindeuten – z. B. wenn Ihre Seitenladezeit für einen bestimmten Webbrowser sinkt – können Sie schnell nachvollziehen, wo das Problem aufgetreten ist und welche Benutzer davon betroffen sind. Um eine zufriedenstellende Benutzererfahrung aufrechtzuerhalten, können Sie mit SolarWinds Observability SaaS benutzerdefinierte Warnungen einrichten, Apdex-Bewertungen zur Kundenzufriedenheit analysieren und die Benutzer identifizieren, die für Ihr Unternehmen am wichtigsten sind.
Einfaches Aufdecken von Problemen bei Webanwendungen mit einheitlicher Observability
Die Kombination von realer Benutzerüberwachung (Real User Monitoring, RUM) und Überwachung der Anwendungsleistung (Application Performance Monitoring, APM) war noch nie so einfach. Mit einer einheitlichen, ganzheitlichen Observability-Lösung können Sie Probleme sowohl auf der Client- als auch auf der Serverseite schnell beheben. Die APM-Ansichten bieten einen Überblick über den Dienst, Heatmaps sowie eine Zusammenfassung der Ursachen auf Dienst- und Ablaufverfolgungsebene. Sie können auch automatisierte Transaktionsablaufverfolgungen sowie Datenbank- und Anwendungsdienste bis hin zum Abfrage- oder Anwendungscode aufschlüsseln, um die Ursache von Anwendungsproblemen festzustellen.
Serverseitige Webanwendungsüberwachung mit der realen Benutzerüberwachung für eine leistungsstarke Fehlerbehebung verbinden
Der Zugriff auf Website-Überwachung und APM über eine einheitliche Observability-Lösung ist denkbar einfach. Von einer zentralen Ansicht aus können Sie Daten zur Benutzererfahrung, Anwendungsserverdaten, den Infrastrukturzustand und Datenbankmetriken überwachen. Wenn Sie beispielsweise eine Anwendung freigeben, können Sie über ein Problem mit der Benutzererfahrung benachrichtigt werden und zum APM-Dashboard navigieren, um Einblicke zu erhalten, wann genau und warum das Problem aufgetreten ist. War es zum Beispiel das Ergebnis eines schlecht eingespielten Updates? Mit so vielen Einblicken, die in einer einheitlichen Observability-Lösung zusammengefasst sind, ist das Potenzial für eine effektivere Fehlerbehebung unbegrenzt.
Verbessern Sie die Performance mit umfassender realer Benutzerüberwachung
Sprechen Sie uns an.
Wenden Sie sich an unser Team. Wir sind rund um die Uhr für Sie da.


