Anwendungs-CPU- und Speicherauslastungs-Monitor
Überwachen Sie wichtige Leistungskennzahlen der Infrastruktur
Zusammenhang zwischen Anwendungsperformance und Ressourcennutzung erkennen
SolarWinds® Observability SaaS ist eine integrierte, umfassende Observability-Lösung, die entwickelt wurde, um Daten aus Anwendungen, Services, Cloud- und hybrider Infrastruktur (einschließlich Kubernetes, AWS und Azure), Datenbanken, Netzwerken und Endbenutzererfahrungen miteinander zu verbinden, um ganzheitliche Geschäftseinblicke und operative Erkenntnisse zu liefern.
Wenn SolarWinds Observability SaaS anhand von Wartezeitdaten von Endbenutzern ein Problem mit der Anwendungsleistung erkennt, können Sie Ihre Anwendungsdienste schnell bis hinunter zu Ihrer CPU und Infrastruktur vor Ort zuordnen. Die Zuordnung und Verfolgung der Ursache von Anwendungsleistungsproblemen ist eine effektive Methode, um die Quelle eines Engpasses genau zu bestimmen.
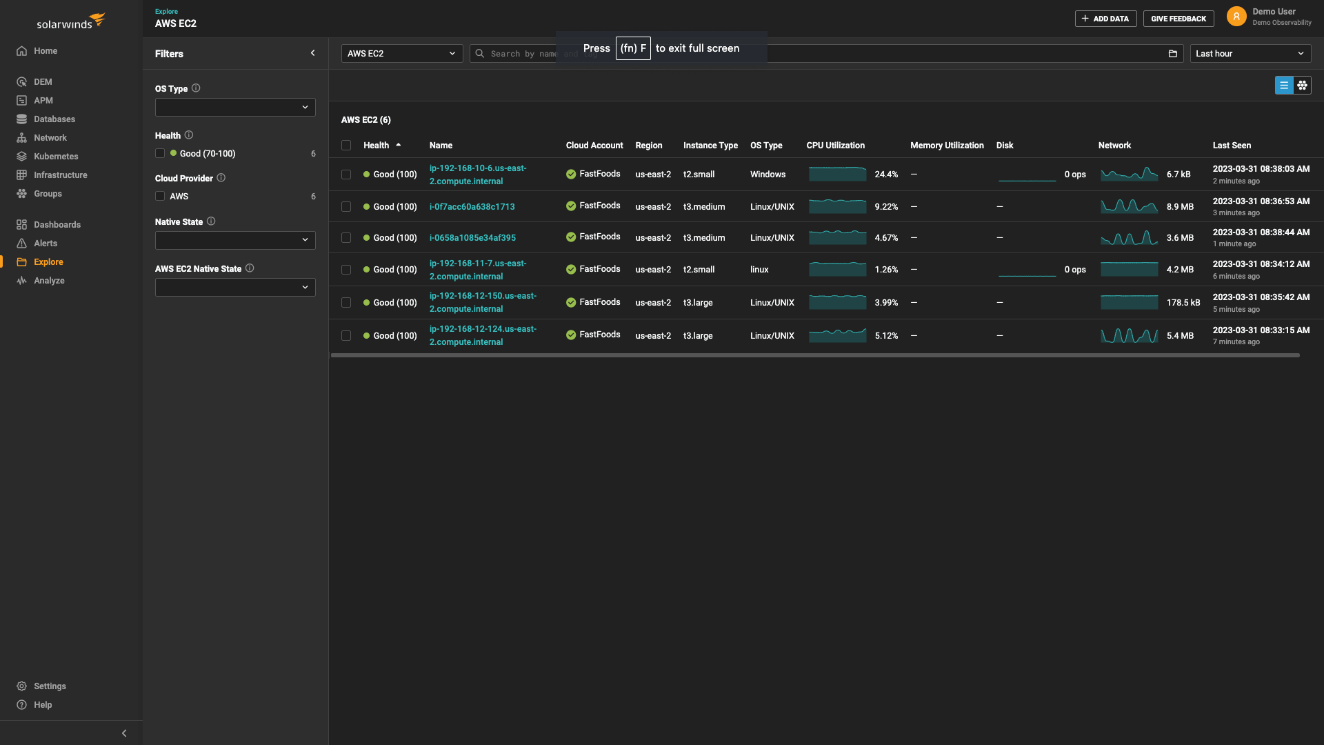
Metriken und Trends zur Ressourcensättigung in Ihrem SolarWinds Observability SaaS Dashboard visualisieren
Die Ressourcensättigung ist eines der vier goldenen Signale der Service-Level-Überwachung, zusammen mit Wartezeit, Datenverkehr und Fehlern.
Umfassende CPU- und Speicheranalysen ermöglichen es Ihnen, die Ressourcensättigung auf Ihrem Server in Echtzeit zu erkennen und Engpässe schnell zu beheben. Die Ansicht für die Anwendungs-CPU-Auslastung im SolarWinds Observability SaaS Dashboard visualisiert die CPU- und Speicherauslastung mit grafischen Darstellungen, farbcodierten Daten und Zeitreihenmetriken.
CPU- und Speichermetriken untersuchen, um die Ursache von Leistungsproblemen zu ermitteln
Die Erkennung eines Problems mit der CPU- oder Speicherauslastung ist nur der erste Schritt zur Behebung ressourcenbedingter Leistungsprobleme. Sobald Sie die Quelle eines Engpasses in Ihren CPU- oder Speichermetriken identifiziert haben, hilft Ihnen SolarWinds Observability SaaS mit Zusammenfassungen der Ursachen auf Service-Ebene bei der Fehlerbehebung. Wenn Sie Ihre Serverleistung genauer unter die Lupe nehmen, können Sie die für die Anwendungsleistung verfügbaren CPU- und Speicherressourcen maximieren und so Probleme bei der Anwendungsleistung verhindern, bevor sie sich auf die Erfahrung der Endbenutzer auswirken.
Schwellenwerte und Warnungen in Echtzeit festlegen, um Probleme bei der Ressourcennutzung sofort zu erkennen, sobald sie auftreten
Wenn Sie Probleme bei der CPU- und Speichernutzung in Echtzeit erkennen können, können Sie einen Ressourcenmangel, der Ihre Anwendung verlangsamen könnte, besser vermeiden. SolarWinds ermöglicht es Ihnen, anpassbare Schwellenwerte für eine Reihe von CPU- und Speichermetriken festzulegen, sodass Sie einen Ressourcenmangel entsprechend Ihren individuellen Anforderungen erkennen können. Wenn ein Leistungsindikator den Schwellenwert überschreitet, liefert SolarWinds Observability SaaS Echtzeit-Warnungen direkt an Ihren Posteingang oder einen anderen Benachrichtigungsdienst. Mit diesem proaktiven Ansatz können Sie eine Ressourcenknappheit verhindern, bevor sie sich auf die Anwendungsperformance auswirkt.
Verfolgen Sie die Ressourcennutzung mit einem Anwendungs-CPU- und Speicherressourcen-Monitor
Sprechen Sie uns an.
Wenden Sie sich an unser Team. Wir sind rund um die Uhr für Sie da.

