Monitoramento de usuários reais
Obtenha os insights de que precisa para melhorar a experiência do usuário
Uma solução unificada de observabilidade que combina métricas de site e APM para monitoramento integrado de sites
Com o SolarWinds Observability SaaS, monitore a disponibilidade e o desempenho de aplicativos web em tempo real, incluindo velocidade de página, métricas de tempo de atividade e detalhes do monitoramento de usuários reais (RUM), enquanto também monitora aplicativos, serviços, bancos de dados, redes e infraestrutura em nuvem e híbrida. Com esta solução abrangente e unificada de observabilidade, você pode coletar e visualizar a experiência real do usuário por região, dispositivo e até mesmo por navegador. Você pode conectar a experiência do lado do cliente à análise na camada de aplicativos e solucionar problemas que afetem seus usuários mais rapidamente.
Entenda a experiência do usuário para otimizar os resultados para os usuários finais
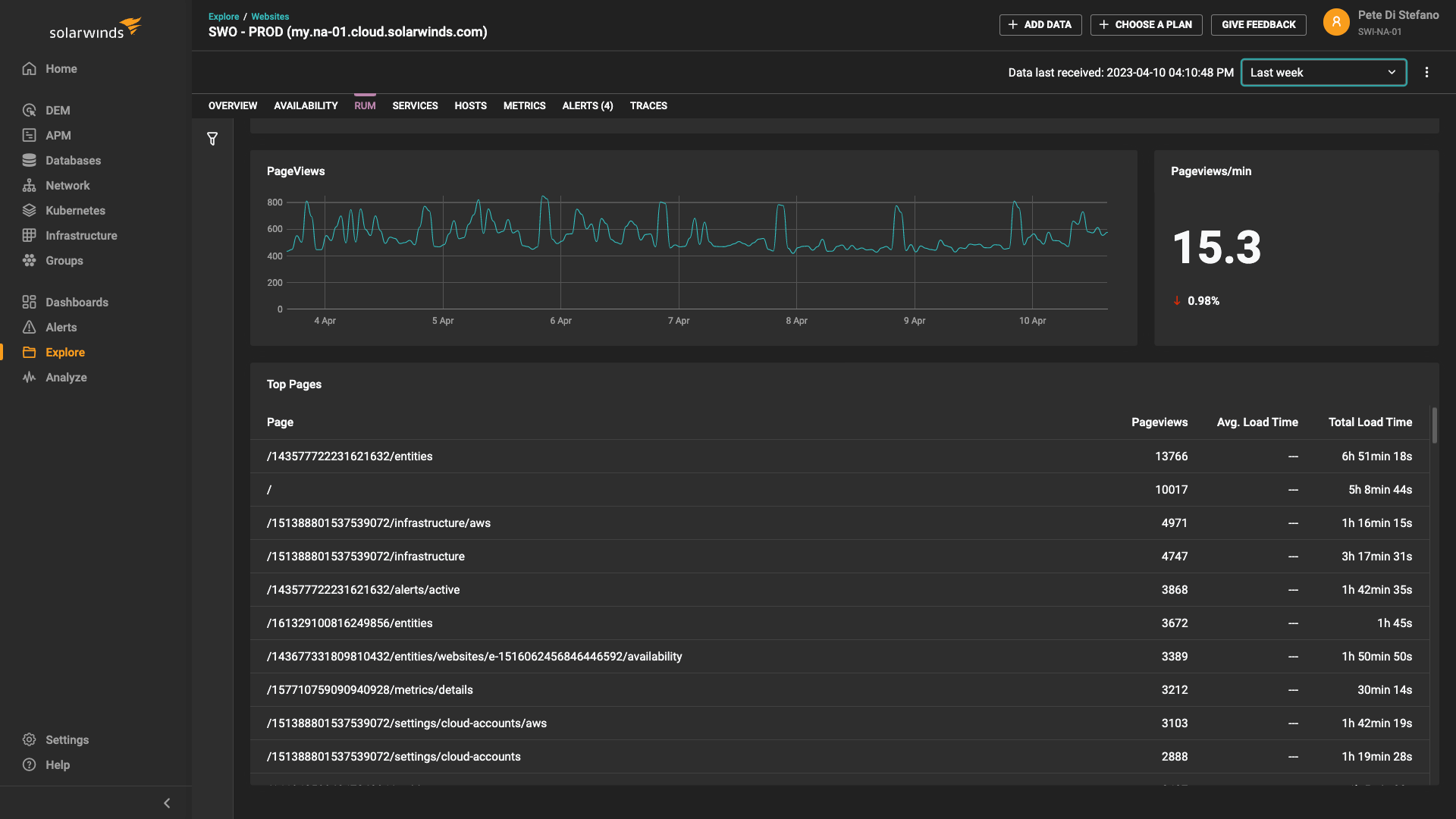
Otimizar a experiência do usuário exige um entendimento detalhado de quem está usando seu site, onde esses usuários estão localizados e que tipos de dispositivos e navegadores eles estão utilizando. Com o monitoramento de usuários reais, o SolarWinds Observability SaaS ajuda a responder a essas perguntas e muito mais. Opções avançadas de filtragem permitem que você examine as métricas de desempenho de páginas específicas ou grupos de usuários para identificar gargalos.
Identifique problemas de desempenho do usuário final com rapidez para solucioná-los ainda mais rápido
O monitoramento de usuários reais ajuda você a entender uma ampla gama de métricas da web referentes ao usuário final. Quando as métricas de usuários reais indicam um gargalo (por exemplo, se o tempo de carregamento da página diminui para um navegador específico), você pode entender rapidamente onde o problema ocorreu e quais usuários estão sendo afetados. Para manter uma experiência de usuário satisfatória, o SolarWinds Observability SaaS permite que você defina alertas personalizados, analise as classificações de satisfação do cliente Apdex e identifique os usuários mais importantes para o seu negócio.
Investigue facilmente problemas de aplicativos web com observabilidade unificada
Combinar dados de monitoramento de usuários reais (RUM) e insights de monitoramento de desempenho de aplicativos (APM) nunca foi tão fácil. Com uma solução unificada e holística de observabilidade, você pode solucionar rapidamente problemas tanto do lado do cliente quanto do lado do servidor. As visualizações de APM fornecem serviços de alto nível, mapas de calor e resumos de causa raiz em nível de serviço e de rastreamento. Você também pode fazer o drill down de rastreios automáticos de transações, bem como serviços de banco de dados e aplicativos, incluindo a consulta ou código do aplicativo para identificar exatamente a causa raiz dos problemas de aplicativos.
Conecte o monitoramento de aplicativos web do lado do servidor com o monitoramento de usuários reais para uma solução de problemas robusta.
Acessar o monitoramento de sites e APM a partir de uma solução unificada de observabilidade é muito simples. A partir de uma única interface, você pode monitorar dados de experiência do usuário final, dados do servidor de aplicativos, integridade da infraestrutura e métricas de banco de dados. Por exemplo, ao lançar um aplicativo, você pode ser notificado sobre um problema com a experiência do usuário e navegar até o painel APM para obter insights históricos exatos sobre quando e por que o problema ocorreu. Foi resultado de uma atualização mal implementada, por exemplo? Com tantos insights combinados em uma solução unificada de observabilidade, o potencial para solucionar problemas de modo mais eficaz é infinito.
Melhore o desempenho com monitoramento de usuários reais abrangente
Vamos conversar.
Fale com nossa equipe. A qualquer hora.


