상세한 Kubernetes 성능에 대한 통찰력
SolarWinds Observability SaaS 는 Kubernetes 환경을 전체적으로 볼 수 있도록 설계된 통합되고 즉시 사용 가능한 맞춤형 대시보드와 차트를 제공합니다. 대시보드는 상호 작용하며 귀하가 기본 데이터를 필터링하고 드릴다운하도록 허용합니다.
- 클러스터 상태 및 성능, 포드 성능 및 관리, 성능 및 리소스 관리를 위한 노드 지표에 관한 주요 정보를 포함하여 다양한 지표에 대한 통찰력을 얻습니다.
- 각 포드와 설치에는 고유한 식별자가 있으므로 설치 메트릭으로 필터링하면 모든 설치에 대한 메트릭을 보거나 더욱 세분화된 평가를 위해 특정 인스턴스로 드릴다운할 수 있는 옵션을 제공합니다.
- SolarWinds Observability SaaS 는 노드 메트릭에 대한 가시성을 제공하므로 포드를 설치할 위치와 포드를 재분배하여 Kubernetes 리소스 및 성능을 최적화하는 방법을 확인할 수 있습니다.
실시간 Kubernetes 분석
SolarWinds Observability SaaS 는 실시간 Kubernetes 모니터링을 제공하므로 클러스터 상태를 모니터링하고 Kubernetes가 더욱 효과적으로 수행할 수 있도록 지원합니다. SolarWinds Observability SaaS 는 설치된 애플리케이션과 함께 Kubernetes 환경의 가용성 및 성능을 모니터링하고 더욱 심층적이고 포괄적인 분석과 더욱 빠른 문제 해결을 위한 단일 통합 보기를 제공합니다.
- 설정 마법사는 새 Kubernetes 클러스터에서 데이터를 수집하기 위한 설정 프로세스를 안내합니다
- OpenTelemetry 기반 수집기는 원격 계측을 자동화하여 추적 수준의 세부 정보를 제공합니다
- 골든 메트릭을 기반으로 하는 통합 상태 점수는 이상 현상을 시각적으로 식별하여 문제를 신속하게 강조하고, 노이즈를 필터링하며, Kubernetes 설치의 상태와 성능에 대해 실시간으로 통찰력을 제공합니다
실시간 Kubernetes 상태 분석
시간이 지남에 따라 Kubernetes 성능을 모니터링하는 것 외에도 SolarWinds Observability SaaS 는 즉각적인 문제를 식별하는 데 도움이 되는 실시간 모니터링을 제공합니다. 이를 통해 Kubernetes 리소스 및 설치 문제를 빠르고 정확하게 해결할 수 있습니다.
- Kubernetes를 사용하면 서비스, 노드, 컨테이너 및 로드 밸런서를 포함한 다양한 애플리케이션 구성 요소의 상태와 안정성을 더욱 효율적으로 추적할 수 있습니다.
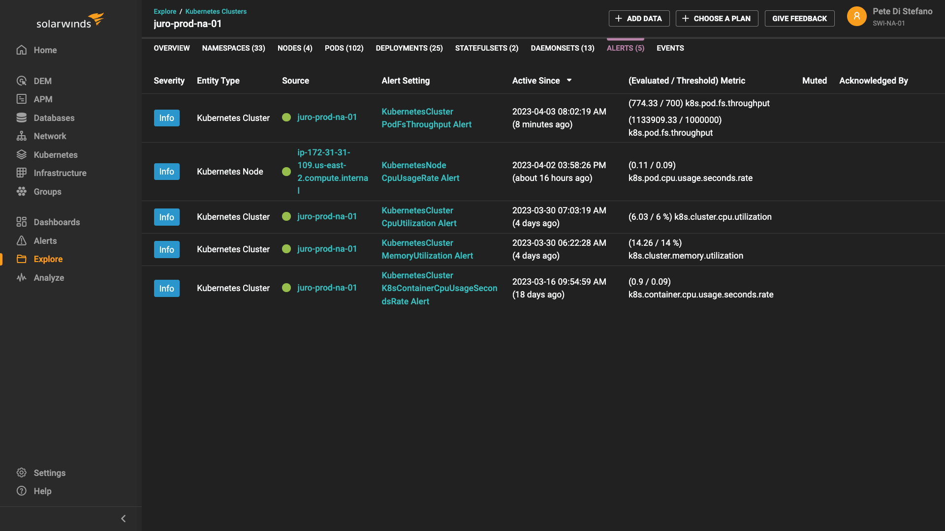
- 구성 요소에 문제가 발생하면 자동화된 경고 임계값을 활용하여 새로운 문제를 식별하고 가동 중지 시간을 최소화합니다.
- 복제본 세트 및 네트워크 리소스의 성능을 추적하기 위한 상세한 클러스터 메트릭 보기를 통해 최적이 아닌 설치와 같은 실시간으로 발생하는 문제에 대한 가시성을 확보합니다
실시간 애플리케이션 모니터링으로 더 빠른 통찰력을 확보하세요
무료 평가판 시작
30일간 전체 기능 제공


